积分制管理软件操作细则
1、在地址栏输入登录地址,进入登录界面,在界面中输入帐号、密码、企业代码,点击登录进入软件操作界面。

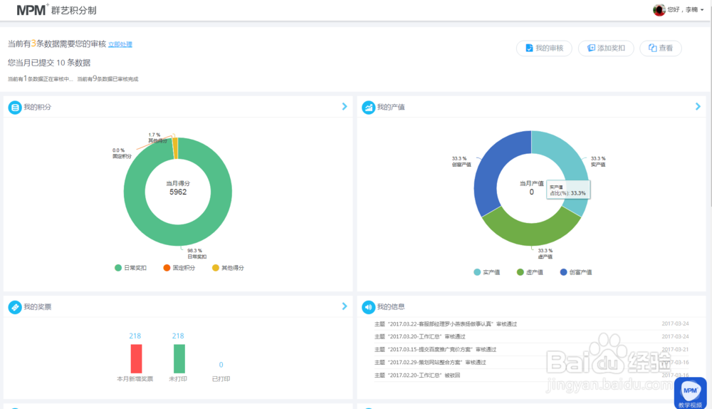
2、进入操作界面,员工可以看到自己当月的积分和产值总数,同时可以添加日常奖扣、查看历史奖扣数据明细以及待审核数据。

3、点击进入组织机构管理,进入相应界面,可查看公司员工的基本信息、工龄分等基础数据。

4、奖扣权限设置:可以根据管理人员级别,设置权限,下放管理职能权力,其目的是为了解决制度的执行力。

5、固定积分参数设置,通过固定积分,可以对员工的学历、特长、爱好等进行认可,一方面间接的从揲褐逞孽侧面了解员工个人技能素质,一方面给员工以价值归属感。

6、个人明细查询:通过个人明细查询,员工可以适时了解自己的积分动态,从而发挥主观能动性,积极主动挣积分。

7、日常奖扣:员工每天都可以通过软件提交自己所得崦众迹眶奖分,员工的日常工作时时被认可,事事被认可,最大限度的调动了员工的积极性,分分秒秒都是激励。

8、审核查询:管理人员进入界面可以随时查看自己待审核信息,从而了解员工日常工作动态。

9、积分排名报表:员工可以随时查看个人积分排名,了解同部门员工积分,努力挣积分。
